Dari IPA, distribusi, hingga meter induk DMA — semua terpantau dalam satu platform. Kelola banyak zona dengan dashboard, peta, dan laporan masing-masing. Kurangi NRW, percepat audit, dan hemat biaya operasional.
PDAM menghadapi tantangan monitoring yang kompleks — Helios dibangun khusus untuk mengatasinya.
Kehilangan air mencapai 30–50% dari total produksi. Tanpa monitoring real-time, kebocoran terdeteksi terlambat dan kerugian terus menumpuk setiap hari.
Data sensor, billing, dan pelaporan tersebar di sistem berbeda. Input manual memperbesar risiko human error dan memperlambat pengambilan keputusan.
Penarikan data untuk audit BPKP dan pelaporan reguler memakan waktu berhari-hari. Proses manual yang rawan inkonsistensi dan menyita sumber daya tim.
Tidak ada notifikasi otomatis saat anomali terjadi. Masalah di lapangan baru diketahui setelah sudah berdampak besar ke pelanggan dan operasional.
Setiap PDAM bisa dibagi menjadi beberapa zona/wilayah. Masing-masing zona punya dashboard sendiri, peta sendiri, laporan sendiri — sambil tetap terintegrasi di level PDAM.
Dari sumber air hingga keran pelanggan — monitoring end-to-end untuk mengoptimalkan operasional dan mengurangi kehilangan air (NRW)
Multi-level dashboard — dari overview seluruh PDAM, per zona/wilayah, hingga detail per node dan per sensor channel. Setiap zona punya dashboard sendiri.
Satu pandangan untuk seluruh operasi. KPI cards, health summary, alert stream, dan activity log — semuanya real-time dengan auto-refresh setiap 5 menit.
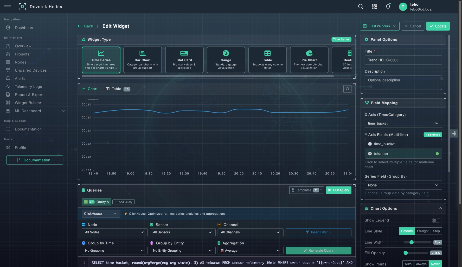
Setiap zona/wilayah bisa punya dashboard custom sendiri. Bangun menggunakan Widget Builder — tanpa coding. Drag-and-drop layout, 8 tipe widget, SQL query editor, dan dual data source.
Satu PDAM bisa memiliki banyak Project — setiap Project mewakili satu zona atau wilayah layanan (misalnya: DMA Utara, DMA Selatan, Zona Industri). Di dalam setiap zona ada: overview, daftar node, peta, custom dashboard, analytics, dan konfigurasi — semua tersedia dalam satu workspace.
Sistem alert 3 lapis: threshold rules, deteksi offline otomatis, dan ML anomaly detection — berjalan 24/7 tanpa intervensi manual.
Set batas min/max per sensor channel. Jika nilai menyimpang dari threshold — alert langsung terpicu.
Cron job setiap 5 menit mengecek semua node. >30 menit = warning, >60 menit = critical.
Machine learning belajar pola normal sensor. Jika pola menyimpang — indikasi awal kebocoran terdeteksi.
Filter by status, severity, dan periode. Acknowledge, catat tindakan, dan clear setelah selesai.
Powered by OpenLayers + PostGIS — setiap zona punya peta sendiri. Lihat seluruh aset di peta dengan data sensor live, atau fokus ke satu zona tertentu.
Tarik data per periode kapan saja. Ekspor langsung ke Excel dengan format siap pakai untuk pelaporan internal maupun audit BPKP.
Satu klik untuk generate laporan Excel yang sudah ter-format: header styled, auto-filter, summary statistik, dan data detail — per node, per sensor, per periode.
Filter cascading yang fleksibel: pilih owner, project, node, sensor, lalu tentukan periode — dari 24 jam terakhir sampai custom range berbulan-bulan. Cocok untuk laporan harian, mingguan, bulanan, atau audit tahunan.
Setiap aktivitas di platform tercatat — siapa melakukan apa, kapan, dari mana. Siap untuk kebutuhan audit BPKP dan internal.
Setiap operasi CREATE, UPDATE, DELETE, LOGIN, LOGOUT tercatat otomatis — lengkap dengan nilai sebelum dan sesudah perubahan (before/after values).
Setiap record audit mencakup: user, IP address, user agent, timestamp, endpoint yang diakses. Tidak bisa dihapus oleh user biasa.
Download seluruh log audit dalam format CSV untuk lampiran dokumen audit BPKP atau review internal. Filter per user, per periode, per tipe aksi.
Halaman telemetry untuk operator harian — lihat data sensor langsung, filter per zona, dan export CSV kapan saja.
Operator bisa melihat data sensor terbaru langsung di halaman Telemetry Logs. Auto-refresh otomatis supaya data selalu terkini tanpa perlu reload manual.
Buka/tutup valve atau nyalakan pompa dari dashboard — tanpa kirim petugas ke lapangan. Command dikirim via MQTT, history tercatat di audit trail.
Buka atau tutup valve secara remote. Status relay terlihat real-time di dashboard node.
Kirim pulse command — relay aktif selama durasi tertentu lalu auto-off. Cocok untuk flushing pipa.
Semua command tercatat: siapa kirim, kapan, status (pending/success/failed). Terintegrasi dengan audit trail.
Command dikirim via MQTT ke device. Response status otomatis terbaca. Tidak perlu koneksi VPN atau public IP.
Buka/tutup valve DMA untuk isolasi kebocoran tanpa kirim petugas.
Nyalakan/matikan pompa booster saat tekanan drop di area tertentu.
Pulse command untuk flush pipa otomatis — buka 5 menit, auto tutup.
Rencana fitur: kontrol valve berdasarkan jadwal malam/siang atau demand management.
Data sensor otomatis tersinkronisasi ke database server PDAM. Tidak perlu input manual — Helios forward data secara terjadwal.
Sync otomatis ke PostgreSQL server PDAM. Auto-create target table, batch mode, upsert strategy, incremental sync by timestamp.
Support sync ke MySQL database — untuk PDAM yang menggunakan MySQL sebagai database sistem informasi internal.
Kirim notifikasi event via HTTP POST ke endpoint custom. Configurable headers, secret token, retry, dan payload template.
Full REST API untuk pull data dari Helios. Sistem PDAM lain bisa tarik data kapanpun via authenticated API.
Machine Learning yang berjalan di belakang layar — deteksi anomali otomatis dan forecasting untuk maintenance prediktif.
Random Cut Forest (RCF) belajar pola normal otomatis. 4 grade: mild → critical. Fallback ke Z-score.
Prediksi 7 hari ke depan dengan confidence interval (upper/lower bound). Training window 30 hari.
KPI anomaly, trend chart, grade distribution, top anomalous sensors ranking.
Anomaly alert email + daily summary. Smart deduplication — no spam.
Alert penting langsung sampai ke orang yang tepat — via in-app notification, email, atau integrasi webhook ke sistem lain.
Notifikasi real-time di dalam platform. Badge count di navbar menunjukkan jumlah alert belum dibaca. Klik untuk langsung ke detail.
Alert critical dikirim via email. Termasuk daily anomaly summary. Smart deduplication — tidak spam inbox.
Forward event ke sistem lain via HTTP POST. Bisa dihubungkan ke Telegram bot, WhatsApp gateway, atau sistem internal PDAM.
Setiap notifikasi mencakup: tipe event, severity, nama node & sensor, nilai terbaca, threshold yang dilanggar, dan timestamp.
Satu platform untuk banyak owner/PDAM. Setiap PDAM bisa punya banyak zona/wilayah — masing-masing dengan dashboard, peta, dan laporan independen.
Setiap PDAM/owner punya data terisolasi. Tenant hanya bisa akses data miliknya sendiri. Admin bisa akses semua.
Satu PDAM bisa punya banyak project = zona. Contoh: DMA Utara, DMA Selatan, IPA, Reservoir, Cabang Barat — bebas dibuat berapa saja.
Dua role: Admin (full access) dan Tenant (scoped access). Aktivasi/deaktivasi user, password management.
SLA level per owner. Monthly report otomatis dengan metrics, alert summary, dan compliance status.
Tidak terkunci vendor tertentu. Gateway mendukung MQTT, TCP, dan HTTP — dengan auto-discovery dan data transform otomatis.
Protokol IoT standar. QoS 1, auto-reconnect. Ideal untuk ESP32, Arduino, Raspberry Pi.
Raw TCP server. Auto-parsing Teltonika FM binary protocol. IMEI handshake → JSON → standard payload.
REST API endpoint. Kirim data via HTTP POST dari device manapun yang punya koneksi internet.
battery.voltage). Parser extract otomatis dari payload apapun.
Full lifecycle management — dari auto-discovery hingga maintenance tracking dan relay control.
End-to-end dari sensor di lapangan hingga server PDAM — semua otomatis.
Processing cycle — data dari raw log ke ClickHouse
Auto-check node offline — cron monitoring connectivity
Data retention — default 3 bulan raw logs, data summary tersimpan permanen. Periode bisa disesuaikan per kebutuhan PDAM.
Gateway + Backend + Frontend — arsitektur microservice
60+ halaman tutorial terintegrasi langsung dalam Helios — tanpa perlu cari manual terpisah.
Login, first login, system requirements — panduan untuk user baru.
Dashboard, navigate platform, alerts, reports, nodes, projects — langkah demi langkah.
Node offline? Data export error? Login issue? Sensor missing? Semua ada solusinya.