FITUR PLATFORM

Semua yang Anda Butuhkan,
Dalam Satu Platform

Dashboard, WebGIS, Smart Alert, Laporan, ML Analitik, dan Manajemen Device — toolkit lengkap untuk infrastruktur kritis.

30+
Fitur
6+
Tipe Widget
5
Format Export
2
Protokol IoT
DASHBOARD

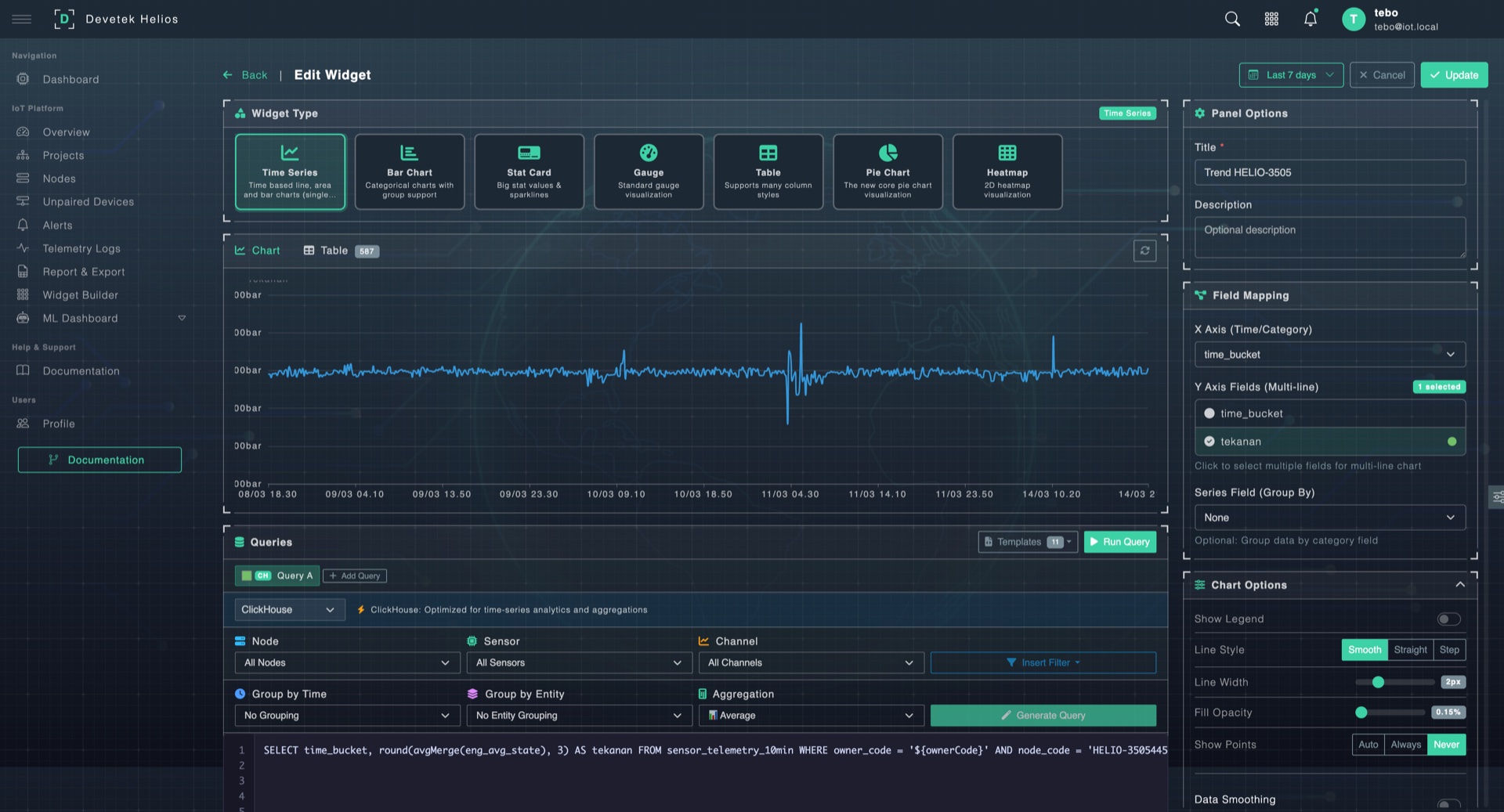
Dashboard & Widget Builder

Bangun dashboard sesuai kebutuhan operasi Anda. Drag & drop widget, SQL editor bawaan, dan dual data source untuk fleksibilitas penuh.

6+ Tipe Widget
Bar, line, gauge, pie, stat card, table — pilih sesuai kebutuhan
Dual Data Source
PostgreSQL untuk metadata, ClickHouse untuk time-series
SQL Query Editor
Tulis query langsung atau gunakan template wizard
10 Kategori Dashboard
Template bawaan untuk berbagai kebutuhan monitoring
Real-time Refresh
Auto-refresh 5s – 60s, configurable per widget
Unlimited Widget
Tidak ada batasan jumlah widget per dashboard
WIDGET BUILDER
Widget Builder
DASHBOARD — OVERVIEW
Dashboard Overview
WEBGIS — DETAIL VIEW
WebGIS Detail
WEBGIS — OPENLAYERS + POSTGIS
WebGIS Map View
WEBGIS

WebGIS & Pemetaan Spasial

Aset Anda di peta, secara real-time. Powered by OpenLayers dengan dukungan upload file spasial dan live sensor overlay.

OpenLayers Map Engine
Cepat, interaktif, dan ringan di browser
Core IoT Layers
Layer Sensor, Node, Alert, Anomaly — auto dari data IoT
Upload Multi-Format
SHP, GeoJSON, KML, CSV — langsung tampil di peta
Live Popup & Mini Chart
Klik node → popup data real-time + trend chart
DMA Boundary & Layer Panel
Visualisasi batas zona + toggle, reorder, style per layer
SMART ALERT

Smart Alert & Monitoring

Tahu sebelum terjadi masalah. Tiga tingkat severity, deteksi real-time, dan auto-response.

Critical
Nilai melewati batas aman. Butuh respons segera.
Warning
Mendekati threshold. Perlu perhatian.
Info
Notifikasi status dan perubahan ringan.
Threshold min/max per sensor channel
Real-time continuous detection
Alert center: history & acknowledgment
In-app notification + badge count
Device commands: relay ON/OFF/PULSE
Offline detection & auto-recovery
LAPORAN

Laporan & Ekspor

Dari data mentah ke laporan eksekutif dalam hitungan menit.

1
Pilih Filter
Cascading filter: Owner → Project → Node → Sensor
2
Aggregasi
Raw, 10 menit, 1 jam, atau 1 hari
3
Preview
Tabel + chart terintegrasi sebelum export
4
Export
Multi-sheet XLSX (1 sheet per channel)
XLSX CSV PDF TEMPLATE SAVE CHART VIZ
ML ANALITIK

ML & AI Analitik

Wawasan berbasis AI untuk operasi prediktif. Deteksi anomali otomatis, forecasting, dan integrasi langsung ke alert system.

Anomaly Detection
Deteksi pola tidak wajar secara otomatis dari data sensor historis.
  • Deteksi otomatis per channel
  • Alert integrasi langsung
  • Smart deduplication — no spam
Forecasting
Prediksi nilai sensor ke depan berdasarkan historical data pattern.
  • Berbasis data historis
  • Forecast view di dashboard
  • Bantu perencanaan operasi
Smart Notification
Ringkasan harian ML + alert otomatis saat anomaly terdeteksi.
  • Daily ML summary
  • Auto-alert on anomaly
  • Anomaly + forecast dashboard
DEVICE

Manajemen Device & Sensor

Setiap device, setiap sensor, dalam kendali. Full lifecycle dari discovery hingga health monitoring.

Full CRUD + 18 Filter
Kelola nodes dengan filter lengkap untuk pencarian cepat
Multi-Channel Sensor
Konfigurasi multiple channel per sensor device
Auto-Discovery
Deteksi device baru otomatis dari MQTT/TCP traffic
Visual Pairing
Workspace visual untuk pairing device ke node
Node Model Catalog
ESP32, Teltonika FM, dan model lainnya
Health Monitoring
Status Online / Offline / Degraded real-time
Relay Control
ON/OFF/PULSE via REST → MQTT bridge
Multi-Protocol
MQTT + TCP (Teltonika FM) dalam satu gateway
PERBANDINGAN

Mengapa Devetek Helios?

Perbandingan fitur dengan platform lain di industri.

Fitur Helios Platform A Platform B
Real-time Dashboard
Custom Widget Builder
WebGIS Mapping
ML Anomaly Detection
Multi-sheet XLSX Export
Spatial File Upload (SHP/GeoJSON)
Device Auto-Discovery
MQTT + TCP (Teltonika)
ClickHouse Time-Series
ARSITEKTUR

Arsitektur End-to-End

Dari perangkat lapangan hingga dashboard — pipeline terintegrasi yang dibangun untuk skala enterprise.

Perangkat & Sensor
Sensor IoT
ESP32 • LoRa
PLC / RTU
Modbus • RS485
GPS Tracker
Teltonika • 4G
Edge Server
Raspberry Pi
MQTT TCP/IP HTTP/S Modbus 4G LTE
Devetek-Helios Cloud
1
Gateway
2
Parser
3
Storage
4
AI Engine
5
Alert
WebSocket REST API Webhook gRPC
Output & Monitoring
Dashboard
Real-time Visual
WebGIS
Spatial Analysis
Laporan
XLSX • PDF
ML Predict
Forecast • Anomaly
Notifikasi
Email • WA • Telegram

Ingin Melihat Fitur Ini Beraksi?

Jadwalkan demo personal dan kami akan tunjukkan bagaimana setiap fitur bekerja untuk kebutuhan Anda.

Chat via WhatsApp